
-
有多點各種感測器,需要建置一套系統,可監控記錄,超標警報,有這樣的案例說明?
-
臨界熱通量 Critical Heat Flux

在傳熱研究中,臨界熱通量 (CHF) 是指沸騰不再是從固體表面到液體的有效傳熱形式的熱通量。
沸騰系統是一種液體冷卻劑從加熱的固體表面吸收能量並發生相變的系統。在流化沸騰系統中,隨著蒸汽質量的提高,飽和流體會經歷一系列流動條件。依賴於沸騰的系統比單相流體(即全液體或全蒸汽)具有更高的傳熱速率。受熱表面更有效的傳熱歸功於汽化熱和顯熱。因此,沸騰傳熱廣泛應用於工業傳熱過程,例如核電站和火電廠中的宏觀傳熱交換器,以及微觀傳熱裝置,例如用於冷卻電子芯片的熱管和微通道。發揮了重要作用 使用沸騰作為除熱方式受到臨界熱通量 (CHF) 條件的限制。 CHF 周圍可能出現的最嚴重的問題是,由於傳熱的急劇減少,受熱表面的溫度可能急劇上升。在電子冷卻和空間儀器等工業應用中,溫度峰值可能會損害設備的完整性。
熱流分析記錄儀 >> https://www.umarket.com.tw/ugC_ShowroomItem_Detail.asp?hidShowID=251
OMEGA薄膜的熱通量傳感器 >> https://www.umarket.com.tw/ugC_ShowroomItem_Detail.asp?hidShowID=1630
-
熱通量 什麼是熱通量?傳熱速率和熱通量的區別是什麼?
熱通量,又稱熱流密度,是指單位時間通過單位面積的熱能,是具有方向性的向量,其在國際單位制中的單位為W/㎡,即瓦特每平方米)。
1、傳熱速率是標量,只有大小沒有方向,熱通量是向量,既有大小又有方向;
2、含義不同:傳熱速率是指單位時間內傳遞的熱量,熱通量是指單位時間、單位傳熱面積所傳遞的熱量;
3、單位不同:傳熱速率的單位是焦耳每秒或瓦特,熱通量的單位是瓦特每平方米。 熱通量,又稱為熱流,是指單位時間通過某一面積的熱能,是具有方向性的向量,分為傳導熱通量(傳導熱流密度)、輻射熱通量(輻射熱流密度)和對流熱通量(對流熱流密度)
對於通常情況下的大多數固體,熱量主要通過傳導來傳遞,而熱通量則由傅立葉定律充分地描述。
傅里葉定律在一個維度
與溫度分佈相關的熱通量T(X)的在導熱材料中k可由下式得到:
負號表示熱通量從較高溫度區域移動到較低溫度區域。
多維擴展
多維情況類似,熱通量「下降」溫度梯度,因此:
是梯度算子和K是熱導率。
熱通量q 是指單位傳熱面積上的傳熱速率,又稱熱流密度,單位是W/m2.
在S的面積上,經過t時間,傳熱可以表示為q*S*t.
而熱量的傳遞,必然導致溫度的變化。
這個關係可由表達式:Q=q*S*t=(Cm)*n*(T2-T1)=c*m*(T2-T1)
熱流分析記錄儀 >> https://www.umarket.com.tw/ugC_ShowroomItem_Detail.asp?hidShowID=251
OMEGA薄膜的熱通量傳感器 >> https://www.umarket.com.tw/ugC_ShowroomItem_Detail.asp?hidShowID=1630
-
希望設計小型化的設備,有沒有符合需求的商品呢?
-
秤重計量系統,選購前應評估各項之要點?

1.秤量/精度
2.秤台大小(桌上型:25*33CM 落地型:33*45、40*50 or客製化尺寸,也可做含動力輸送秤台)
3.秤台材質:(桌上型塑膠、落地型黑鐵、白鐵)
4.是否需要連接標籤印表機
5.資料蒐集紀錄採USB or網路FTP上傳
6.特殊需求: 可來電詢問 -
請問機台稼動率算法怎麼算才正確?
一週上班5天共8台機台每天8小時,每天加班3小時維修機台1小時,請問稼動率多少?所有條件都一樣.另外如果有一天機台有1台全天都沒開,那稼動率要算嗎? 負荷時間=8台*11小時*5天=440停線時間=8台*1小時*5天=40稼動率=(負荷時間-停線時間)/負荷時間=(440-40)/440=400/440=10/11=90.9%如果有一台停工閒置.公司損失.當然是要算進去負荷時間=7台*11小時*5天=385停線時間=8台*1小時*5天+1台*11小時*5天=40+55=95稼動率=(負荷時間-停線時間)/負荷時間=(385-95)/385=290/385=75.3%
-
何謂"稼動率(activation)"
亦稱為「產能利用率」,是用來衡量機器設備使用效率的重要指標之一,簡單來說就是用機器設備可以運轉的時間(即負荷時間)與扣除掉因保養、維修、假日等的停機時間之比率,其計算公式如後:稼動率 =(負荷時間-停機時間)/負荷時間 。
-
溫度控制術語
1. 二位置動作(ON/OFF Action) 例如非變頻冷氣機,溫度設定值為27℃,房間內溫度超過27℃以上,冷氣機內的壓縮機即啟動運轉,室內溫度冷到26℃,壓縮機即停止運轉,是所謂二位置動作控制,又稱ON/OFF動作。控制簡單,缺點是超過設定值或低於設定值而無法保持與設定溫度一致。
2. 比例動作(P Action) 以輸出與設定值(SV)和實際值(PV)的誤差(Error)的大小成比例的操作量,進行控制的一種方式。以設定值為中心設置比例帶(PB)或增益(Gain),一旦測量溫度進入比例帶內,就漸漸地減小操作量。溫度在比例帶內尋找平衡點趨於穩定,但實際值與設定值很少完全一致。設定溫度與穩定溫度的偏差叫殘留偏差。
3. 積分動作(I Action) 用比例動作進行控制會發生殘留偏差,需用積分動作(I動作)來消除殘留偏差,致實際溫度趨近於設定溫度。積分動作是輸出偏差(設定值與測量值的差)的大小和發生偏差的時間圍成的面積,即與積分值的大小成比例。鑒此,只要有殘留偏差,積分動作就為了消除偏差起作用,進而消除殘留偏差。積分動作的強弱用積分時間表示。積分動作所產生的輸出(操作量)與比例動作產品的輸出(操作量)相等時所經過的時間叫積分時間。積分時間越短,積分效果越強。積分時間越長,積分效果越弱。如果積分效果太強,則易發生振蕩,不穩定。
4. 微分動作(D Action) 依照與發生偏差(設定值和測量值的差)的速度成比例的操作量進行控制,用於防止偏差的變大於未然的動作叫微分動作(D動作)。也有使用實際值改變,來進行微分動作的操作量改變進行控制。微分動作的強弱用微分時間表示。微分時間為微分動作產生的輸出(操作量)與比例動作產生的輸出(操作量)相等時所經過的時間叫微分時間。微分時間越長,微分效果越強。微分時間越短,微分效果越弱。如果微分效果太強,即使偏差的變化小,也出現大的輸出變化,發生振蕩,而不穩定。
5. PID動作(PID Action) PID動作是比例動作、積分動作、微分動作的組合。用比例動作可得到沒有振蕩的穩定控制結果,用積分動作消除殘留偏差,用微分動作改善外亂的影響。適用於無效時間大過調節(上沖)大的程序。在實際調試中,只能先大致設定一個經驗值,然後根據調節效果修改。
6. 正動作和逆動作(Forward/Reverse Action) 正動作是當實際溫度比設定值高,則增加操作量。通常正動作用於冷卻控制。逆動作是當實際溫度比設定值低,則增加操作量。逆動作用於加熱控制。即PV-SV或SV-PV的P控制計算的輸出差別。
7. 位置比例控制(Position Control) 在採用伺服馬達的控制系統,輸入伺服馬達的定位點(編碼器的脈波數),輸出控制速度信號,伺服馬達運轉至脈波數的相對位置。或為PID控制演算直接輸出絕對操作量為值,而速度控制(Speed Control),則演算輸出為MV差異量,再與前次輸出量相加,成為操作量。
8. 滯死區(Dead Zone) 無法控制的區域,若輸出太小,不會影響系統變化,至系統開始變化的輸出範圍。
9. 滯死期(Dead Time) 輸出變化到檢出的時間。
10. 串級控制(Cascade Control) 對於想控制溫度的部位與熱源之間有較大時間延遲的對象有效。把一次控制器(主)的控制輸出作為二次控制器(從屬)的遠程設定輸入。二次控制器用一次控制器的控制輸出一邊修正溫度設定值,一邊進行熱源的溫度控制。
11. 手動控制模式(Manual Control Mode) 溫度控制系統設置自動和手動控制功能,切換到手動功能,使用手動操作輸出變化進行控制。通常用於過程式控制制的起動時、試運行時等。
12. PV偏置(PV Offset) 通常在測量實際值(PV)輸入加上用PV偏置(Offset)設定值,補正測量輸入與實際溫度一致。
13. 濾波(Filter) 用於降低輸入的雜波幹擾的線路,通常為一次延遲的RC低通濾波器。濾波器的時間常數根據控制對象的特性和雜波等級進行設定,可以抑制輸入雜波的影響。如果時間常數太小,則得不到濾波效果。如果時間常數太大,則響應性變差。
14. 冷接點溫度補償電路(Cold Junction Compensate) 熱電偶根據儀錶端子和測量點的溫度差產生相應的熱電動勢。端子部位的溫度是設置儀錶的室內溫度,所以僅產生相當於儀錶端子和測量點的溫度差的熱電動勢。冷接點溫度補償電路是檢測出室溫,把室溫部分的熱電動勢加上進行補償,使其成為對應測溫點的溫度的熱電動勢。
15. 設定限幅器(SV Limit) 限制設定值設定範圍的功能,如控制器最大輸入為0~200℃,則設定最小輸入下限為0℃,最大輸入上限為200℃。
16. 設定變化率限幅器(斜率)(SV ramp) 設定變更了設定值時每單位時間設定值的變化量的功能。例如原來設定值為100℃,新設定值為200℃,並設定升降溫斜率為1℃/分,則下一分鐘設定值成為101℃。用於變更了設定值而不希望輸出激劇變化的場合,或用於簡易程式控制程序。
17. 多存儲區域功能(Data storage area) 預先將設定值(SV)、PID常數、警報設定值、比例帶(P)、積分時間(I)、微分時間(D)等各種參數組登錄在數個存儲器上的功能。把可登錄的參數組數叫存儲器數、能登錄8組的場合叫8存儲器。根據需要調出相應的存儲器(區域)用於控制。
可把繁瑣的設定變更簡單化。18. 遠程設定(Remote Set value) 用來自外部的類比信號進行設定值(SV)設定。與本地設定(Local Set Value)的程序選擇是唯一的。
19. RS倍率(Remote Set value Span) 對於遠程設定值乘以倍率的功能。
20. RS偏值(Remote Set value Offset) 對於遠程設定值用RS偏置加(減)得到的值為設定值。
21. 自動調試(Auto Tune) 自動調試(AT)功能是對於設定的溫度自動地演算、設定最佳PID常數的功能。自動調試可以從投入電源後升溫中、控制穩定時的任意狀態開始。
22. RFB(Reset Feed Back)限幅器 測量值(PV)與設定值(SV)的偏差長時間持續的場合,PID演算結果會超出操作量的有效範圍(0~100%)。特別是積分(I)輸出值大超過了需要、即使偏差變小了,實行修正動作也慢。RFB限幅器是當PID演算結果超過了限幅點(100%)的場合,為了使PID演算結果經常在有效範圍內把超過的部分反饋成積分值,使演算結果保持在限幅點而進行修正動作。
23. ARW(Anti Reset Windup) PID控制模式,如果從控制對象起動時就使積分(I)動作起作用的話,就會產生很大的上沖。ARW是通過限制積分動作(I)的生效範圍,抑制上沖的功能。積分動作僅在消除殘留偏差時起作用即可,所以在比例帶內減小積分動作起作用的範圍,可把上沖抑制在最小。
24. 偏差警報(Error Alarm) 偏差[測量值(PV)-設定值(SV)]達到警報設定時為警報狀態。警報設定值的移動伴隨設定值而變化。例如溫度設定值200℃,溫度實際值220℃,警報偏差設定20℃,即發生上限警報;若溫度實際值180℃,亦即發生下限警報。
25. 輸入值警報(Process Variable Alarm) 測量值(PV)達到警報設定時為警報狀態。
26. 設定值警報(Set Value Alarm) 設定值(SV)達到警報設定時為警報狀態。
27. 警報動作間隙(Alarm gap) 當測量值(PV)在警報設定值附近時,由於輸入值的飄移等有時會導致警報輸出反覆ON、OFF。通過設定警報動作間隙可以防止反覆ON、OFF。
28. 警報待機動作 所謂待機動作是指當投入電源時,或把運行方式從停止(STOP)切換至執行(RUN)時,或變更了設定值時,即使測量值(PV)在警報區域也一直等到測量值(PV)脫離警報區域前,使警報功能無效的動作。
※請注意有的儀錶叫再待機動作,是指包含變更設定值(SV)的待機動作的場合。而待機動作則不包含變更設定值(SV)的待機動作。29. 警報延遲定時(Alarm Delay Time) 警報延遲定時是指測量值(PV)即使進入了警報區域也要經過警報延遲定時設定的時間後才成為警報狀態的功能。
30. 警報鎖定(Alarm Locking) 警報鎖定是指測量值(PV)一旦進入警報區域即使測量值(PV)再次脫離警報區域也保持警報狀態的功能。
可以用前面操作按鍵或外部接點解除警報鎖定。31. 警報的勵磁/非勵磁 勵磁警報:警報狀態時,繼電器接點閉合。·非勵磁警報:警報狀態時,繼電器接點斷開。
32. 加熱器斷線警報(HBA)(Heater Broking Alarm) 加熱器斷線警報是用電流檢測器(CT)檢測出通過電熱器的電流,將檢測出的值與電熱器斷線警報(HBA)設定值進行比較,輸出警報狀態的功能。
33. LBA不感帶 由於干擾(受其他熱源的影響等)即使控制系統沒有異常也有可能成為警報狀態(控制迴路斷線警報)。這種場合通過設定LBA不感帶(LBD),可以設定不成為警報狀態的區別。
34. 輸出限幅器(MV Limiter) 限制(上限、下限)控制輸出量的範圍的功能。控制輸出為100%的輸出的話,會給裝置帶來不良影響的場合,進行設定輸出限幅器。
35. 輸出變化率限幅器(MV Change Limiter) 設定單位時間內的控制輸出的變化量的功能。用於限制輸出激劇變化的裝置。
36. 類比輸出(Analog Output) 把測量值(PV)·設定值(SV)·控制輸出值(MV)·測量值與設定值的偏差值(DEV)·開度輸入值等以直流電壓電流的狀態輸出。可用於記錄儀等的輸入。
37. 事件輸入(Event Input) 用來自外部的信號可以進行控制的停止/開始、遠程/本地切換、存儲區域的切換、階梯(SV1/SV2的切換)、程式模型的切換等。
-
如何規劃簡訊發報系統?
-
我們是做醫藥的政府有規訂除了控制溫濕度以外如遇空調故障要怎麼知到,說要有一個簡易的通報系統。不知您能否給我們的需求建議?
-
AD 系列簡訊發報機,新舊型號差異?可支援4GSIM卡?
-
工安意外頻傳,如何挑選「預警系統」產品?
*3G簡訊發報預警》Smart-FM Guard >>
https://www.smartmeter.com.tw/ugC_ShowroomItem_Detail.asp?hidShowID=1604
*3G簡訊發報預警》AD310-DI8/DI8V >>
https://www.smartmeter.com.tw/ugC_ShowroomItem_Detail.asp?hidShowID=1481
*市話(室內電話)預警》Sensaphone >>
https://www.smartmeter.com.tw/ugC_ShowroomItem_Detail.asp?hidShowKindID=10&hidShowID=1120
*雲端預警》i-ALARM System >>
https://www.smartmeter.com.tw/ugC_ShowroomItem_Detail.asp?hidShowKindID=10&hidShowID=1479
*預警平台展示 >>
http://www.metercloud.com.tw -
NFC溫度記錄儀data logger整體作業模式如何? 我們只要將數據load到我們自己的數據庫即可, 不須上雲端也不須app?
-
如何改善功率因數(POWER FACTOR) ?

功率因數(POWER FACTOR)
電力系統上裝置的變壓器,電動機,感應型電熱器,日光燈,熔接機等之負載電流可分為二部分:一為勵磁電流(或稱無效電流)落後外加電壓90度;二為有效電流以產電力,與外加電壓同相位.有效電流與外加電壓之積稱為有效電力(KW):無效電流與外加電壓之積稱為無效電力(KVAR):總負載電流外加電壓之積稱為視在功率(KVA)
其數學關係式 (KVA)^2=(KW)^2+(KVAR)^2
功率因數(POWER FACTOR)就是有效電流與總電流之比值或有效電力與視在功率之比值,即 功率因數(P.F)=IxCOS@/I=KW/KVA=COS@改善功因之效益
1.釋放系統容量
2.減少線路電流
3.改善電壓降
4.減少線路損失
5.節省電費節省電費如下比較表________________________________________
150W/220V電子式省電燈泡
特點、經濟效益評估比較表
燈具內容一般水銀燈泡500W/220V 電子式省電燈泡
功率因素90% 99%、高功因
流明照度9000Lm 9350Lm
輸入電流2.5A 0.62A
消耗功率550W 140W
全年耗電度數
(一般商業用電)550W*10套*365天*24小時/1,000
=48180度 140W*10套*365天*24小時/1,000
=12264度
年度所需電費
(一般商業用電
3.3元/度)48180度*3.3元/度=158994元
158994*0.97(A)=154224元 12264度*3.3元/度=40471元
40471*0.9715(B)=39318元
一年所需
維護費用
1.燈泡每支以350元計算,一年耗損金額=1支(每套)*10套*350元=3,500元
2.換修工資每盞以100元計,一年耗損金額=10套*100元=1,000元
3.總耗損金額=1+2=4,500元 保固一年
(包含燈管、電子式安定器)
年度總耗損金額1.年度總電費:154224元
2.維 護 費:4,500元
3.總耗損金額:158724元 1.沒有維護費。
2.年度總電費:39318元
3.總耗損金額:39318元
年度節省費用 119406元
附註:(A)={1-[3*(90-80)/1000]}
(B)={1-[1.5*(99-80)/1000]}政府訂定收費公式
由上知功率因數小,電費高,功率因數大,電費省(好處多多)*參考資料 工業配電 羅欽煌編著 全華圖書 *
-
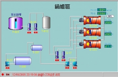
何謂"圖型監控"?應用場合?

"圖型監控"是將生硬的文字_程式_儀表設備以"圖型"或"圖表"方式進行系統整合監控
任何工控工程 ,大小系統皆可規劃,彈性佳 ~ -
何謂自動控制?
自動控制是指利用各種儀器去測量操作程序內的變數情形,然後經由這些儀器加以適當的調節,使此操作程序中的測定值與目標值保持平衡
-
如何組成基本的監控記錄架構?施工費如何計算?

測量元件(measuring element)
1.傳送器(transmitter)
2.控制器(controller)
3.控制閥(control valve)
4.指示計(indicator)
5.記錄器(recorder)
6.警報器 (Alarm)「監控記錄」安裝施工費,如何計算?
因個案現場施作難易程度不同,例如:同樓層或跨樓層?現地或遠端警報(聲)裝置? 防爆或一般場域?若需預估可提供以下條件:
1. 現場場域圖(相片)
2. 感測器到主機的接線距離
3. 空間位置或尺寸圖 -
溫度測量元件比較?
精 度: 白金阻抗體 (RTD) >熱電偶(J、K type)
價 格: 白金阻抗體 (RTD) >熱電偶(J、K type)
校正等級 : 四線式 (SPRT) >三線式RTD (例: PT100Ω ) -
溫度單位轉換?
℉ = ℃ * ( 9/5 ) + 32
0℃ = 273.15 K -
智慧型控制器包括那些功能?
體積小 通訊介面強大 最新的PID控制技術 電源保護功能 週邊整合容易
-
DATALOGGER與記錄器之比較?
-
DATALOGGER需自行規劃程式嗎?

無需自行規劃程式., 專業分析軟體;多種表單輸出格式;可完全取代一般記錄器功能
-
DATALOGGER可支援網路架構嗎?








